1 登录综合数据分析平台
登录智慧校园,在页面上方搜索栏搜索:综合数据分析平台。

点击“综合数据分析平台”跳转至系统界面。
或者点门户中左侧的“服务中心”——》进行查询。

2 系统简介
综合数据分析平台,是以学校大数据中心汇聚的多方数据资源为数据支撑,聚焦学校人、财、物等核心主体对象,围绕数字高校、数字学工、数字教工、数字教学、数字生活、数字资产等多个业务主题去构建了基于数字画像的评价模型,生成个体数字画像和群体数字画像,针对不同业务视角用户提供全方位的数据检索、数据可视化,助力学校决策科学化、治理精准化、公共服务高效化。
数字桂电:通过数字高校、数字学工、数字教工、数字教学、数字生活、数字资产等多个业务部门的场景主题分析构建数字桂电,以可视化大屏综合展示了学校校情、师资力量、科学研究、学生概况、学工分析、图书馆分析、教务分析、消费分析、资产分析等;
领导数据查询:以全文检索类的方式搜索学校教师、学生、单位、资源,提供学生、教师、单位、科研项目、论文、成果获奖等不同维度的信息数据,并支持用户下钻查询更多的详情;
数字画像:通过数字化手段将用户数据可视化,生成学院画像、教师画像、学生画像,提供多维度的数据分析;
师生管理:汇总师生数据,为教师、学院管理人员提供师生数据一站式查阅服务。
3 系统权限
校领导:可查看全校师生数据;
各部门学院领导:可查看本部门学院的师生数据。
数字画像/师生管理:使用对象为校领导、各学院领导、教师个人、学院辅导员;
校领导:可查看各学院/教师/学生画像、师生数据;
各学院领导:可查看本学院的学院/教师/学生画像、师生数据;
教师:可查看本人的教师画像、教师数据;
学院辅导员:可查看本学院的学生画像、学生数据。
4 使用说明
4.1 数字桂电
数字桂电通过各个维度的综合展现了三亿官方官网三亿(中国)_三亿(中国)涉及的人、财、物,包含数字高校、数字教工、数字学工、数字教学等多个可视化主题分析。
4.1.1三亿官方官网三亿(中国)_三亿(中国)
以桂电鸟瞰图为背景,展示桂电围绕数字高校、数字教工、数字学工、数字教学、数字生活、数字资产等主题导图,默认显示数字高校包含的可视化主题分析,以呼吸灯的形式展现,如图4.1.1-1 三亿官方官网三亿(中国)_三亿(中国)-数字高校。

图 4.1.2-1 三亿官方官网三亿(中国)_三亿(中国)-数字高校
点击“数字学工”出现围绕学工相关的可视化主题分析,如下图4.1.1-2三亿官方官网三亿(中国)_三亿(中国)-数字学工。

图4.1.1-2三亿官方官网三亿(中国)_三亿(中国)-数字学工
说明:数字教工、数字教学、数字生活、数字资产操作同理,当点击不同的版块出现该版块对应的可视化主题分析,点击单个主题分析标题将跳转到该主题的可视化分屏页面,如点击“综合校情大屏”标题将跳转到综合校情页面,此处就不再一一赘述了。
4.1.2 综合校情
综合校情大屏作为桂电的宣传大屏,整体围绕桂电介绍了学校的师资情况、科研情况、学科情况等校情概况,如下图4.1.2-综合校情。

图4.1.2-综合校情
4.1.3 师资力量
师资力量整体围绕学校教师、高层次人才、专任教师分析、教师培训趋势,入职趋势等介绍学校师资力量的基本情况,如下图4.1.3-师资力量。

图4.1.3-师资力量
4.1.4 科学研究
科学研究围绕学校的科研能力展开分析,包含学校科研项目趋势、学校科研成果趋势、科研项目经费情况、科研转化排行榜、科研成果获奖情况、各学院科研项目情况等科研分析,详见下图4.1.4-1科学研究。

图4.1.4-1科学研究
点击时间筛选框,点击学院筛选,可根据选择的时间及学院,联动显示对应所选时间该学院的科研数据,如下图4.1.4-2学院科研。

图4.1.4-2学院科研
4.1.5 学生概况
学生概况围绕学生基础情况展开分析,整体介绍学校学生概况,包含在校学生类型分布、各校区在校学生人数、各院系学生分布、学生性别分布、学生人数最多的专业TOP、近五年学生奖励与处分趋势、平均体育成绩Top10的院系分析等分析内容,如下图4.1.5-1学生概况。

图4.1.5-1学生概况
点击“学院筛选”,如筛选“光电工程学院”,就显示当前学院对应的学生概况数据,此处不再赘述。
4.1.6 学工分析
学工分析,围绕学生奖助贷,学生聘岗、学生就业等学工数据分析,主要包含学工基础概况、学生就业情况分析、各学院学生聘岗情况分析、奖学金发放/助学金获取人数趋势、奖学金发放/助学金获取金额趋势、奖学金获取最多排行榜(按院系)、贫困生分析等学工数据分析,如下图4.1.6-学工分析。

图4.1.6-学工分析
点击“时间筛选”和“学院筛选”,如筛选了年限,筛选了学院,则联动显示该年度时间内,该学院的学工分析数据,此处不再赘述。
4.1.7 教务分析
教务分析,针对琐碎的高校教务管理工作以及粗放式管理方式,提供包含课程、学籍、成绩、考务、教材等相关的教务分析,展示了在籍学生培养层次、在籍学生院系分布、在籍学生数最多的专业Top20、课程情况、学生成绩情况、课程排名、学生成绩情况、学生绩点段分布、各学院学生考试分析,如下图4.1.7-教务分析。

图4.1.7-教务分析
4.2 领导数据查询
领导数据查询,支持搜索教师、学生、学院、支持搜索资源,点击领导数据查询如下图4.2-1领导数据查询。

在文本框可输入要搜索的内容,如输入某个文字“张文”,点击【快速搜索】,即可根据输入的张文搜索出对应的结果,如下图4.2-2关键字搜索。

图4.2-2关键字搜索
输入多个关键字用空格隔开,可同时搜索多个条件,如输入“张文数字经济”,继续搜索,如下图4.2-3多条件搜索。

图4.2-3多条件搜索
点击搜索的学生结果,点击将跳转到当前学生的学生画像版块,具体操作介绍在学生画像版块介绍,此处不再赘述。
搜索教师操作同理,点击【搜索教师】切换到教师搜索页面,如下图4.2-4

图4.2-4搜教师
搜索单位操作同理,点击【搜索单位】切换到单位搜索页面,如下图4.2-5搜单位。

图4.2-5搜单位
搜索资源操作同理,点击【搜索资源】切换到资源搜索页面,如下图4.2-6搜资源。

图4.2-6搜资源
资源搜索页面,点击【更多】,将跳转到对应的明细页面,如论文,点击更多,将跳转到“科技论文信息页面”。
4.3 数字画像
数字画像,将学校的学生、教师、学院等用数字化手段呈现具体的画像。分别展示学生的学业生涯、教师的职业发展、学院的整体教学及学生情况等各类数字画像。
4.3.1 学院画像
学院画像从学院的师资概况、教师发展、教学信息、科研信息、学生概况、学业分析等多个方面展示学院的整体画像,默认展示“学院三亿官方官网三亿(中国)_三亿(中国)”,包含学院基本信息、师生统计、教学概览、学生毕业情况、科学研究等概况,点击“学院三亿官方官网三亿(中国)_三亿(中国)”如下图4.3.1-1学院三亿官方官网三亿(中国)_三亿(中国)。

图4.3.1-1学院三亿官方官网三亿(中国)_三亿(中国)
点击“师资概况”展示当前学院围绕师资概况的介绍,包含教师概况、专任教师占比、教师类别人数趋势、教师人才趋势、教师职称分布、教师年龄分布、教师学历分布等数据分析,如下图4.3.1-2师资概况。

图4.3.1-2师资概况
点击“教师发展”展示当前学院围绕教师发展的介绍,包含教师获证情况、教师学历提升情况、教师专业发展情况、教师图书借阅趋势情况。如下图4.3.1-3教师发展。

图4.3.1-3教师发展
点击“教学信息”展示当前学院的教学情况,包含教学评价、课程分布、期间教师获奖情况、期间开课课程数量、教学基本工作量、教学附加工作量、教学排课分析、教授排课率Top10、热门课程Top10、冷门课程Top10、课程考试通过率Top10、课程不及格率Top10等教学相关的数据分析。如下图4.3.1-4教学信息。

图4.3.1-4教学信息
点击“科研信息”查看当前学院围绕科研展开的数据分析,包含科研概况、科研论文趋势、科研获奖、科研项目情况趋势、科研到款趋势、专利分布情况、科研成果情况、预算执行情况等科研分析,如下图4.3.1-5科研信息。

图4.3.1-5科研信息
点击“学生概况”展示当前学院围绕学生的基本概况分析,包含学生概况、近五年学生人数趋势、学生分布情况、学生按民族分布、学生生源分布、近五年学生奖励和处分趋势、近五年毕业率、近五年就业率、近五年毕业去向城市分布。如下图4.3.1-6学生概况。

图4.3.1-6学生概况
点击“学业分析”展示当前学院学生的学业分析情况,包含学业挂科、课程分布、学业分布、近五年必修课平均分趋势、近五年挂科课程情况、近五年平均绩点趋势等学业分析数据,如下图4.3.1-7学业分析。

图4.3.1-7学业分析
4.3.2 教师画像
教师画像从教师的职业发展,岗位考核、成长轨迹等多方面展示教师数据画像,我的三亿官方官网三亿(中国)_三亿(中国)展示教师的个人信息、教育教学、科学研究、能力提升、人才建设、社会服务、育人服务等近三年信息,点击“我的三亿官方官网三亿(中国)_三亿(中国)”页签,进入到教师我的三亿官方官网三亿(中国)_三亿(中国)页面,如下图4.3.2-1我的三亿官方官网三亿(中国)_三亿(中国)。

图4.3.2-1我的三亿官方官网三亿(中国)_三亿(中国)
成长轨迹展示教师的教育教学、科学研究、晋升轨迹三大模块的教师信息,点击“教育教学”页签,进入到教师成长轨迹-成长轨迹页面,展示该教师近6年的本科生/研究生教学工作量、评教分、指导硕博数等信息,如下图4.3.2-2教育教学。

图4.3.2-2教育教学
科学研究展示该教师近6年的主持科研项目、科研总经费、发表论文/著作/专利等信息,点击“科学研究”页签,进入到教师成长轨迹-科学研究页面,如下图4.3.2-3科学研究。

图4.3.2-3科学研究
优势潜力展示教师个人教学科研情况与自己过去3年对比分析、个人近3年教学平均分析、个人近3年科研情况平均分析、优势潜力分析结果的信息,点击“优势潜力”页签,进入到教师成长轨迹-优势潜力页面,如下图4.3.2-4-优势潜力。

图4.3.2-4-优势潜力
4.3.3 学生画像
学生画像从学生的学业分析、读书生涯、行为规范、校园生活等多个维度进行学生的行为轨迹展示,形成学生画像。点击“我的三亿官方官网三亿(中国)_三亿(中国)”展示学生基本概况,如下图4.3.3-1我的三亿官方官网三亿(中国)_三亿(中国)。

图4.3.3-1我的三亿官方官网三亿(中国)_三亿(中国)
点击“学业分析”展示当前学生围绕学业相关的数据分析结果,包含学生培养计划及挂科情况、学生各学期挂科趋势等学业数据,如下图4.3.3-2学业分析。

图4.3.3-2学业分析
点击“读书生涯”展示当前学生在整个读书生涯所涉及的日常,包含读书生涯中涉及的获奖、图书、成绩、消费、奖助学金、一卡通总消费、选课等情况,如下图4.3.3-3读书生涯。

图4.3.3-3读书生涯
点击“行为规范”围绕学生在学校的日常行为规范进行分析,包含学生的上网行为以及考勤分析,如下图默认展示上网分析,图4.3.3-4上网分析。

图4.3.3-4上网分析
切换到“考勤分析”展示该学生的考勤分析数据,如下图4.3.3-5考勤分析。

图4.3.3-5考勤分析
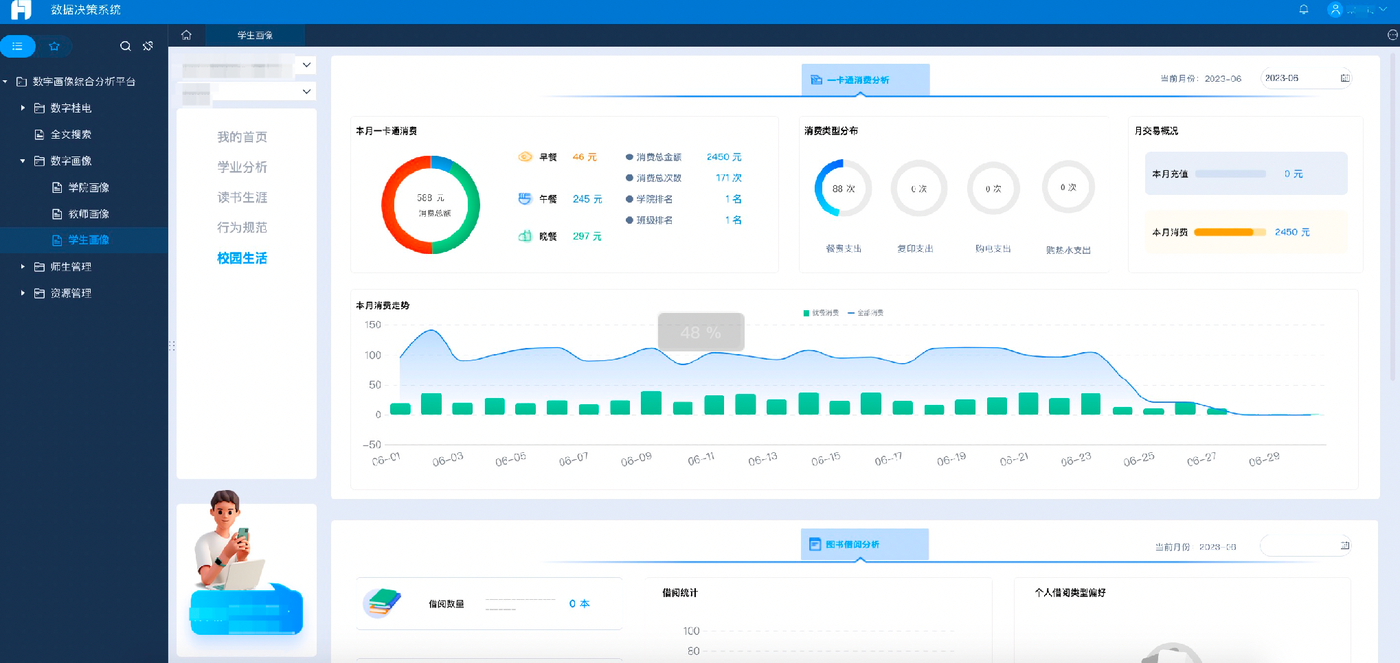
点击“校园生活”进入该学生的校园生活分析页面,包含学生的一卡通消费分析、学生图书借阅分析、学生在校内的轨迹分析,如下图4.3.3-6校园生活。

图4.3.3-6校园生活
4.4 师生管理
汇总师生数据,为教师、学院管理人员提供师生数据一站式查阅服务。
4.4.1 教师数据
教师数据模块将全校教师进行集中的管理,支持用户查看当前教师的基本信息、教育教学、科学研究、能力提升、育人服务、社会服务等多个维度的明细数据,如下图4.4.1-教师列表。

图4.4.1-教师列表
4.4.1.1 基本信息
基本信息展示教师的个人基本信息、学习简历、个人荣誉等信息,点击教师列表中的姓名,进入到教师基本信息页面,如下图4.4.1.1-基本信息。

4.4.1.1-基本信息
4.4.1.2 教育教学
教育教学展示教师的本科教学、研究生教学、指导研究生、主持或参与教学研究、教学改革等项目、课程、专业、教学基地等建设情况等信息,点击“教育教学”页签,进入到教师教育教学页面,如下图4.4.1.2-教育教学。

图4.4.1.2-教育教学
4.4.1.3科学研究
科学研究展示教师的科研项目、科研获奖、学术论文、科研专利、学术著作等信息,点击“科学研究”页签,进入到教师科学研究页面,如下图4.4.1.3-科学研究。

图4.4.1.3-科学研究
4.4.1.4能力提升
能力提升展示教师的培训信息、海外研修、企业实践等信息,点击“能力提升”页签,进入到教师能力提升页面,如下图4.4.1.4-能力提升。

图4.4.1.4-能力提升
4.4.1.5育人服务
育人服务展示教师担任班主任、辅导员与考核情况、担任本科生导师、指导学生论文获奖等信息,点击“育人服务”页签,进入到教师育人服务页面,如下图4.4.1.5-育人服务。

图4.4.1.5-育人服务
4.4.1.6社会服务
社会服务展示教师讲座报告、学术组织兼职等信息,点击“社会服务”页签,进入到教师社会服务页面,如下图4.4.1.6-社会服务。

图4.4.1.6-社会服务
4.4.2学生数据
学生数据模块将全校学生进行集中的管理,分本(专)科生和研究生展示支持用户查看当前学生的个人基础信息、学业成绩及能力、行为记录、校园生活记录、实践创新等多个维度的明细数据,如下图4.4.2-学生列表。

图4.4.2-学生列表
4.4.2.1个人基础信息
个人基础信息展示学生的个人基本信息、所属班级班主任及辅导员信息、竞赛获奖信息,点击学生列表中的姓名,进入到学生个人基础信息页面,如下图4.4.2.1-基本信息。

4.4.2.1-基本信息
4.4.2.2学业成绩及能力
学业成绩及能力展示学生的培养计划、考试成绩、课程安排、发表论文、发明专利等信息,点击“学业成绩及能力”页签,进入到学生学业成绩及能力页面,如下图4.4.2.2-学业成绩及能力。

图4.4.2.2-学业成绩及能力
4.4.2.3行为记录
行为记录展示学生的上网记录和考勤记录等信息,点击“行为记录”页签,进入到学生行为记录页面,如下图4.4.2.3-行为记录。

图4.4.2.3-行为记录
4.4.2.4校园生活记录
校园生活记录展示学生在校园的一卡通流水记录、图书借阅记录及校内轨迹记录等信息,点击“校园生活记录”页签,进入到学生校园生活页面,如下图4.4.2.4-校园生活记录。

图4.4.2.4-校园生活记录
4.4.2.5实践创新
实践创新展示学生学术讲座参与、学科竞赛、项目研究参与、志愿服务以及社会实践等信息,点击“实践创新”页签,进入到学生实践创新页面,如下图4.4.2.5-实践创新。
图4.4.2.5-实践创新

